U suradnji s Gradom Lipikom, tvrtka Pro-Ping Telekom je započela početkom prosinca prošle godine s izgradnjom svjetlovodne (optičke) mrežne infrastrukture na području samog grada Lipika. S obzirom na zainteresiranost krajnjih korisnika, postoji mogućnost izgradnje optičke mreže i u ostalim naseljima koja se nalaze na području Grada Lipika, doznali smo od Maria Pintura, predstavnika ove telekomunikacijske tvrtke. Brzi Internet danas je sigurno među najvažnijim uslugama potrebnim za svako kućanstvo, kako za zabavu i razonodu, tako i za posao i online školu

Kvaliteta telekom usluga uvijek je bila prioritet i glavna prednost Pro-Ping Telekoma. U zadnje dvije-tri godine, Pro-Ping Telekom značajno je proširio i izgradio vlastitu optičku i bežičnu mrežnu infrastrukturu, što je rezultiralo sve većim rastom broja korisnika. Veličina mreže i kvaliteta usluga dosegle su točku kada upravljanje takvom mrežom postaje teže s postojećim alatima i sustavima za upravljanje mrežom.
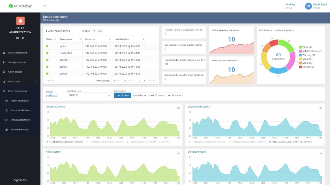
Kako bi poboljšao kvalitetu usluga koje se pružaju sve većem broju korisnika, Pro-Ping Telekom odlučio je unaprijediti svoje poslovanje pomoću alata za upravljanje mrežom sljedeće generacije. Sustav odabran za izvršenje tako važnog procesa je UMBOSS, rješenje koje je razvio Inceptum.
"Ove godine u fokusu će nam biti podizanje kvalitete i stabilnosti naših usluga. Jedan od prvih koraka koje smo poduzeli je implementacija Inceptumovog rješenja UMBOSS za upravljanje mrežnom infrastrukturom. U realizaciju smo krenuli krajem prošle godine i očekujemo kako će Inceptumovo OSS rješenje značajno doprinijeti podizanju kvalitete nadzora mreže, a samim time i Pro-Ping Telekom usluga.", izjavio je Marijan Rengel, CEO Pro-Ping Telekoma.
UMBOSS je modularno rješenje koje telekomima pomaže upravljati realizacijom i kvalitetom usluge te unaprjeđuje svakodnevne operacije s mrežom i uslugama koje telekom nudi. UMBOSS Automatic Discovery Management omogućuje potpuno otkrivanje i harmonizaciju svih uređaja u mreži, pružajući tako cjelovit prikaz mrežnih resursa, njegovih performansi i podataka o uslugama koje koriste korisnici.
Cijeli koncept nadziranja mrežne infrastrukture pomoću UMBOSS rješenja omogućit će Pro-Ping Telekomu značajno smanjivanje vremena za pravovremene reakcije i popravak kvarova na mreži, a samim time, usluga će biti kvalitetnija s mnogo manje prekida i oscilacija u radu.
Zdenko Vrdoljak, CEO tvrtke Inceptum: "Napredna rješenja za upravljanje mrežom i uslugama do sada su bila rezervirana samo za velike operatore. Uspješna instalacija Inceptumovog UMBOSS rješenja, Pro-Ping Telekomu kao lokalnom i regionalnom operatoru, donijela je razinu kvalitete koju imaju naši veliki nacionalni i globalni klijenti operatori. Inovativnost i proaktivnost stručnjaka Pro-Pinga od sada je podržana i kvalitetnim tehničkim sustavom što osigurava održivu kvalitetu pružanja usluga i kontinuirano širenje mreže i broja korisnika.".
Ovo je prvi korak u daljnjem razvoju BSS/OSS sustava (Business Support Systems/Operations Support System). Pro-Ping Telekom nastavlja ulagati u druga područja OSS-a i BSS-a s ciljem pružanja kvalitetnih usluga, dobrog korisničkog iskustva i uistinu pravog digitalnog putovanja kroz korištenje telekom usluga.
© 2014-2025. COMPAS portal - Sva prava pridržana.